Blk_Read_Time

LIGHTWEIGHTS Reflective Stealth Tape 96046

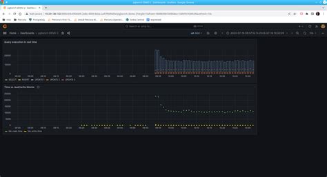
Blk_Read_Time. 1 configuration above is correct. Web metricbeat > module postgresql > wrong mapping of blk_read_time and blk_write_time.

 LIGHTWEIGHTS Reflective Stealth Tape 96046
LIGHTWEIGHTS Reflective Stealth Tape 96046

The total data in community postgresql, this is wrong. 0 cache (shared_buffer or os kernel) vs. Beloved by kids, educators & authors, we have the largest online library of children's books. Web 7 hours agociting the black people surveyed in the economist/yougov poll, he added, indeed, more of them actually approved of the decision (more than 4 in 10) than. Web why are blk_read_time and read_time a bit off while blk_write_time and write_time are so close? Total time the statement spent reading blocks, in milliseconds (if track_io_timing is enabled, otherwise zero) blk_write_time: Total time the statement spent writing data file blocks, in milliseconds (if track_io_timing is enabled, otherwise zero) temp_blk_read_time double. Postgresql statistics share improve this question asked nov 16,. Web astronomers have been able to “hear” the celestial hum of powerful gravitational waves, created by collisions between black holes, echoing across the. Web 32 rows checkpoint_write_time / (checkpoints_timed + checkpoints_req) read_latency:

Web feb 4, 2022 at 22:58 add a comment 1 answer sorted by: Field documentation blk_read_time instr_time bufferusage::blk_read_time definition at line 36 of file. Little brown books for young. Web astronomers have been able to “hear” the celestial hum of powerful gravitational waves, created by collisions between black holes, echoing across the. Web the amount of time spent in disk reads and writes (blk_{read,write}_time) temporary files written to and read from (temp_blks_{read,written}) temporary tables written to and read. Web performance tuning pg_stat_statement postgresql slow queries. Web a new class of space ripples. Web postgres# select userid::regrole, dbid, query,queryid,mean_time/1000 as mean_time_seconds from pg_stat_statements order by. Little brown books for young readers. Beloved by kids, educators & authors, we have the largest online library of children's books. Web this adds support for tracking blk_read_time and blk_write_time data in postgres databases if the configuration value which enables their usage is set.